當前位置:河南瑞博環保科技有限公司 > 過濾器資訊 > 正文
河南瑞博環保科技有限公司 > 過濾器資訊 > 正文
貼心完善,保障您購買無憂~
全國服務熱線
13733899003礦山水處理旋流過濾器是一種廣泛應用于礦山、煤礦等行業的現代水處理設備。礦山水的產生往往伴隨著采礦、排水等活動。這些水源含有大量的懸浮物質、沉淀物和其他污染物。如果不加以處理,可能會對周圍的生態環境產生嚴重影響。因此,開發的水處理技術尤為重要。
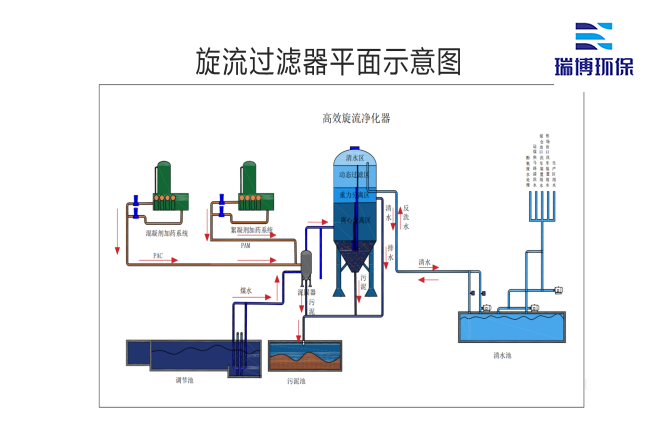
旋流過濾器的工作原理是基于離心力的作用,通過特定的結構設計,使礦井水在進入過濾器后迅速旋轉。當水流被迫以一定的速度旋轉時,重力和離心力將密度較高的顆粒物質推到過濾器的壁上,從而實現固液分離。與傳統的過濾方法相比,該方法不僅提高了過濾效率,而且可以在較小的空間內完成大流量的水處理。
旋流過濾器在礦井水處理過程中具有諸多優點。一是維護簡單,運行成本相對較低,適合大規模應用;二是能有效去除大部分懸浮物,使出水水質符合環保要求;旋流過濾器設計靈活,可根據礦井實際情況進行調整,適應不同的水質條件。
隨著社會對環境保護要求的提高,越來越多的企業開始關注礦井水的處理。在此背景下,旋流過濾器逐漸成為礦井水處理領域的愛。除了滿足企業的法律法規要求外,還可以通過節能減排提高資源的再利用價值,為企業帶來潛在的經濟效益。
因此,礦井水處理旋流過濾器不僅是一種設備,也是促進礦業可持續發展的重要工具。通過技術的不斷進步,旋流過濾器的性能將不斷提高,應用范圍將不斷擴大,為礦井水的處理和環境保護做出新的貢獻。未來,隨著智能技術的應用,旋流過濾器有望實現更的自動化管理,為礦井水處理提供更好的解決方案。
總之,礦山水處理旋流過濾器在礦山水處理領域發揮著越來越重要的作用,代表了新技術的發展方向,也反映了對生態環境的關注。只有不斷創新和改進,才能更好地應對未來的挑戰,保護我們的藍天和水,實現人與自然的和諧共處。
本文關鍵詞:礦井水處理用旋流過濾器、旋流過濾器、工業循環水過濾器、循環水過濾設備